Tracking crypto whale wallets of influential people provides onchain intelligence, helping traders and investors anticipate market trends.
With onchain analytics, you can monitor key transactions, token movements, and portfolio changes of major industry players like Vitalik Buterin, Justin Sun, and even the current 47th president, Donald Trump.
1. Donald Trump – U.S. President

Trump was once a crypto skeptic but has since embraced digital assets, primarily through NFT sales and disclosed Ethereum holdings.
With potential regulatory implications tied to his stance, his wallet movements could signal broader policy shifts.
Track Trump’s Crypto Holdings on Nansen
In addition to tracking Trump's crypto holdings, it's also worth monitoring those of World Liberty Financial (WLFI). Launched in 2024, WLFI is a decentralized finance (DeFi) platform backed by former U.S. President Donald Trump and his family, aiming to promote financial autonomy through decentralized banking.
Track World Liberty Financial crypto holdings on Nansen
2. Vitalik Buterin – Ethereum Co-founder & Blockchain Visionary

As one of the creators of Ethereum, Vitalik Buterin’s wallet movements — including ETH donations, token burns, and funding for research — often have direct market impact. When he sells or moves ETH, it can trigger market reactions.
Track Vitalik Buterin’s Crypto Holdings on Nansen
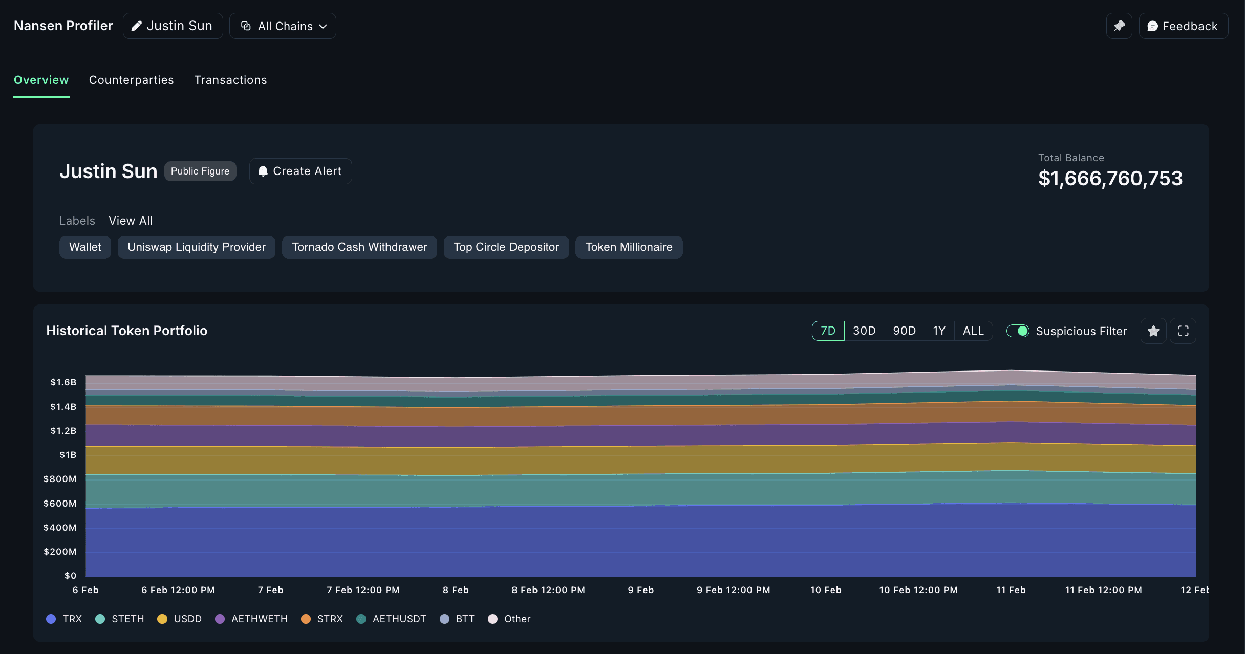
3. Justin Sun – TRON Founder

Justin Sun is the founder of TRON, and isknown for high-stakes investments, from bidding millions on NFTs to acquiring crypto exchanges.
His wallet activity often foreshadows TRON ecosystem developments and potential market moves.
Track Justin Sun’s Crypto Holdings on Nansen
4. Gary Vaynerchuk (Gary Vee) – NFT Enthusiast & Marketing Guru

A major player in the NFT boom, Gary Vee’s investments often influence NFT market trends.
His VeeFriends collection and strategic buys make his wallet a valuable one to monitor.
Track Gary Vee’s Crypto Holdings on Nansen
5. Ben Armstrong (BitBoy Crypto) – Crypto Influencer & Media Personality

Ben Armstrong, also known as BitBoy Crypto, is a controversial yet influential crypto personality. Bitboy Crypto's wallet address can indicate altcoin trends and potential pump-and-dump risks.
Track Ben Armstrong’s Crypto Holdings on Nansen
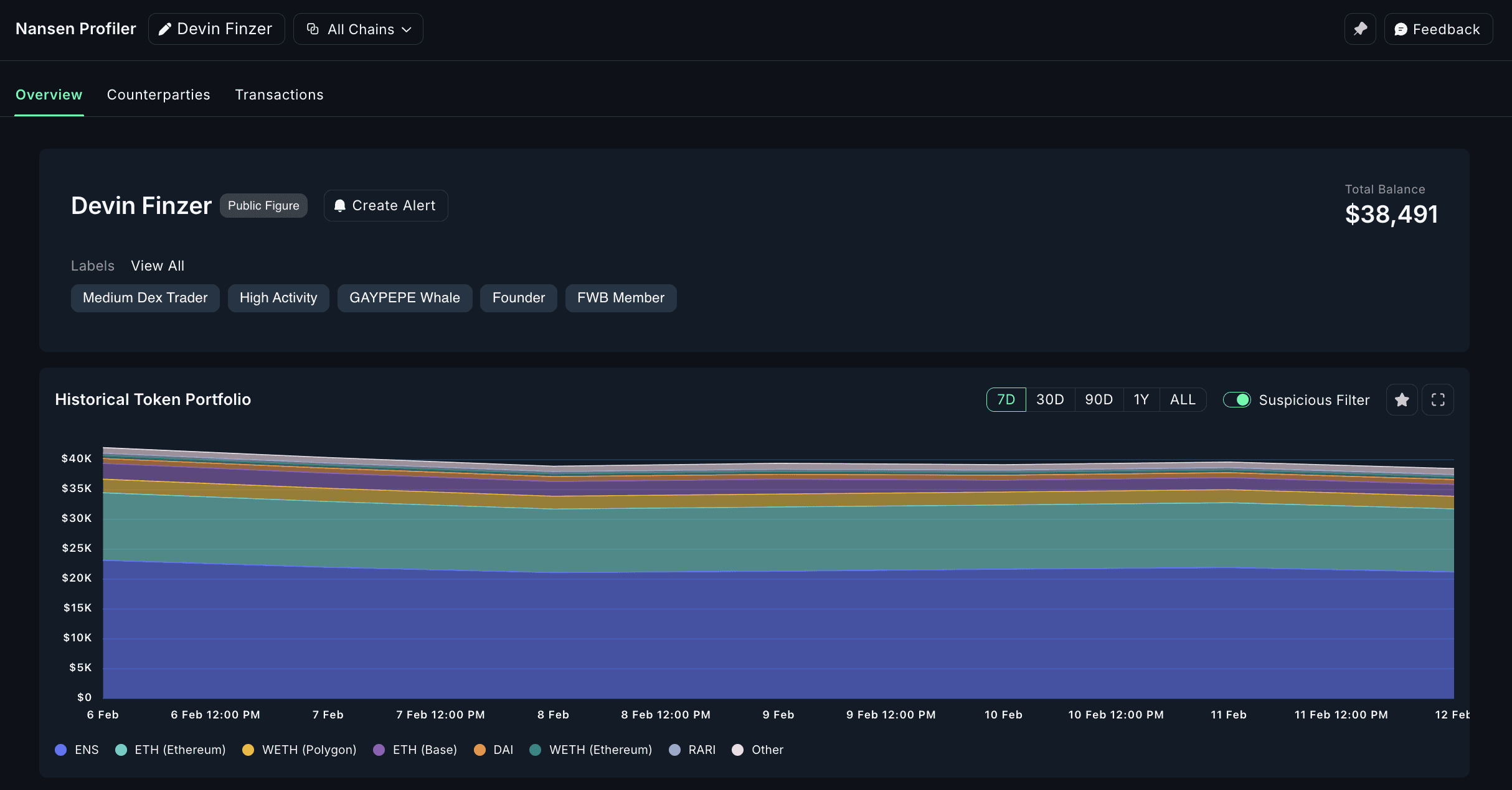
6. Devin Finzer – OpenSea Co-founder

As the co-founder of OpenSea, the largest NFT marketplace, Devin Finzer’s wallet address can hint at emerging NFT collections and market trends.
Track Devin Finzer’s Crypto Holdings on Nansen
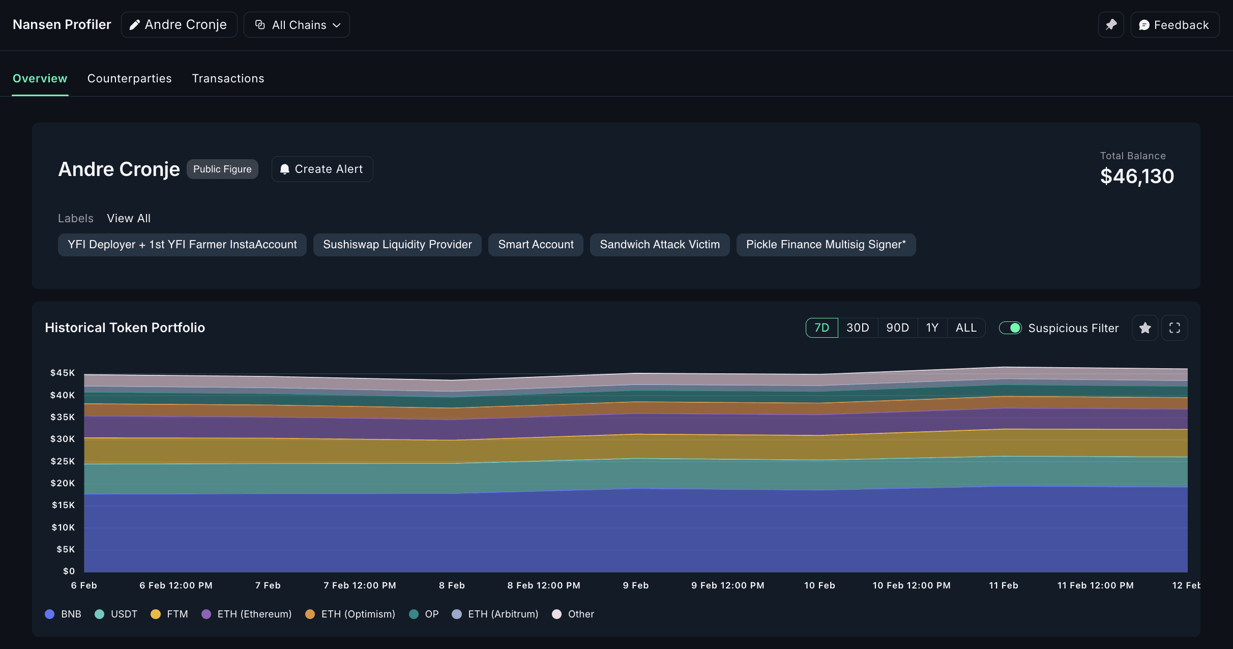
7. Andre Cronje – DeFi Architect & Yield Farming Pioneer

Andre Cronje is one of DeFi’s most innovative builders, having created Yearn Finance and influenced Fantom. Tracking Andre Cronje's wallet address and transactions could reveal new DeFi strategies.
Track Andre Cronje’s Crypto Holdings on Nansen
8. Stani Kulechov – Aave Founder & DeFi Leader

As the founder of Aave, one of DeFi’s largest lending platforms, Stani Kulechov’s transactions may hint at protocol upgrades and liquidity shifts in DeFi markets.
Track Stani Kulechov’s Crypto Holdings on Nansen
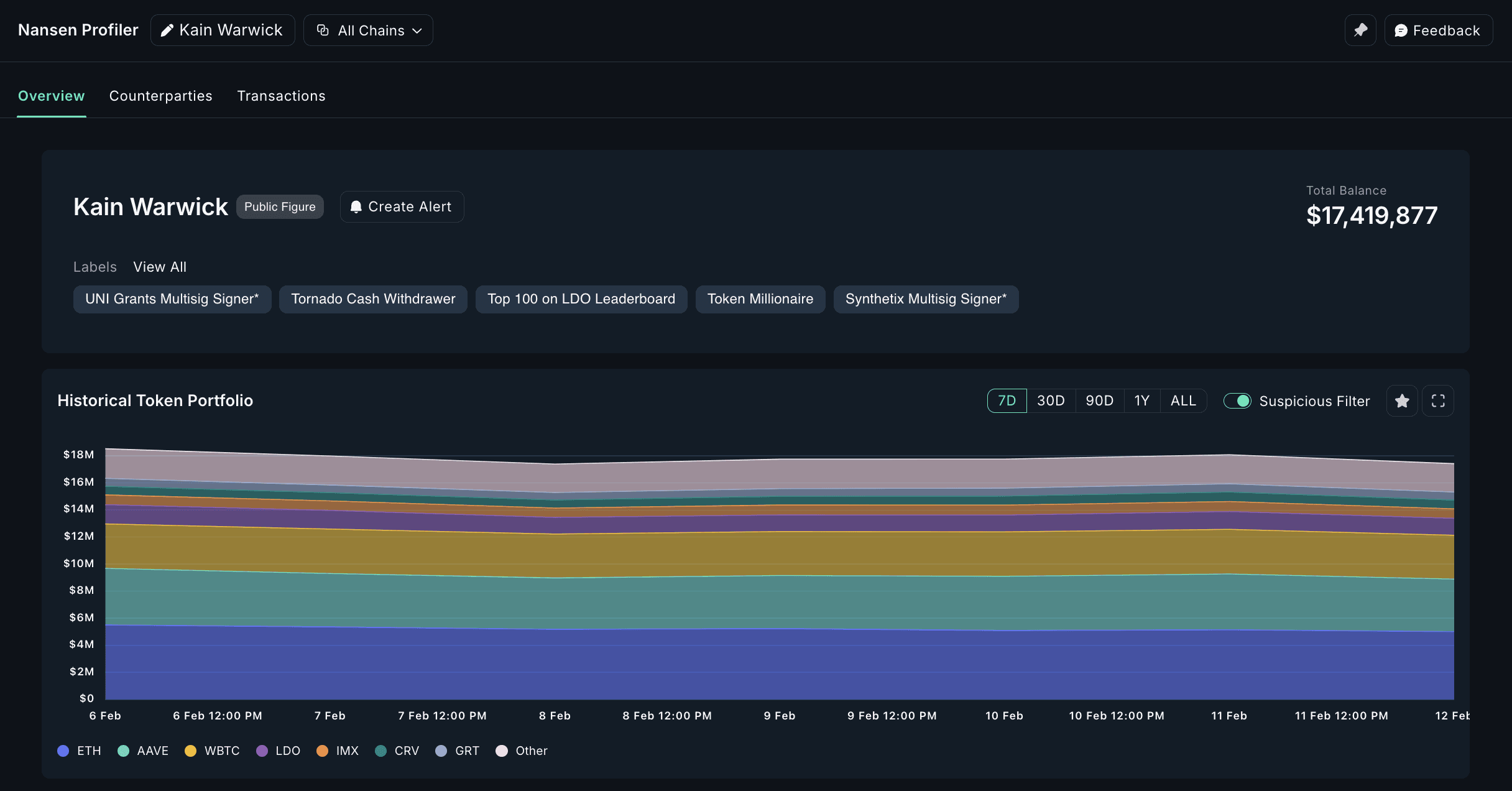
9. Kain Warwick – Synthetix Founder & Derivatives Innovator

Kain Warwick is a pioneer in decentralized derivatives. His wallet movements may indicate new synthetic asset launches or DeFi trends.
Track Kain Warwick’s Crypto Holdings on Nansen
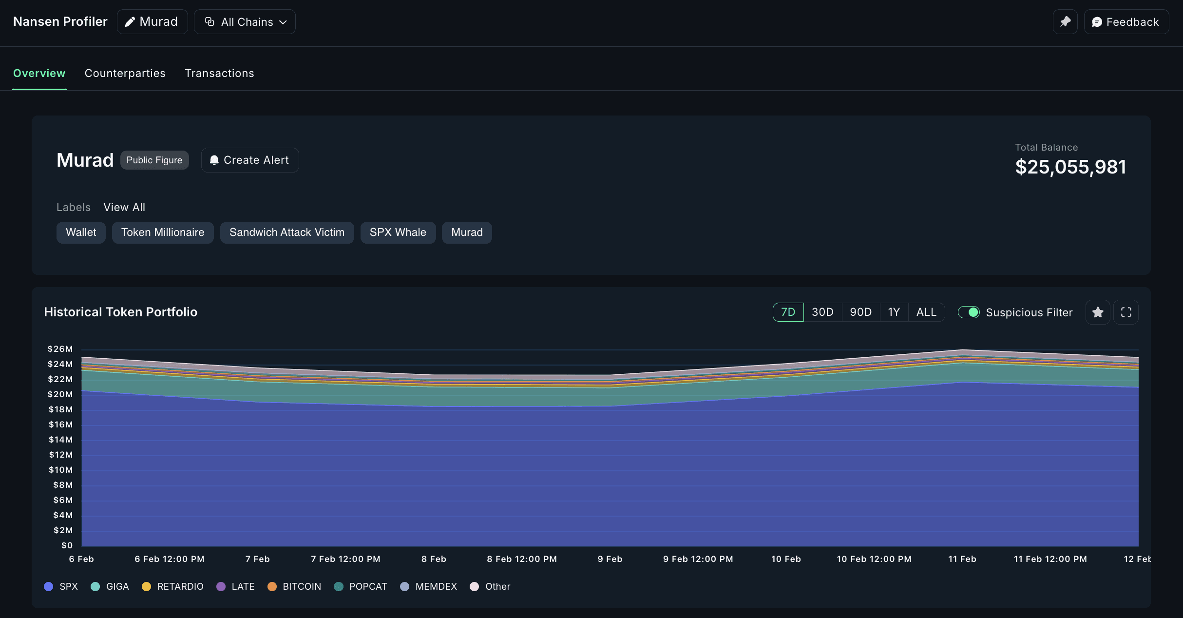
10. MustStopMurad – Crypto Analyst & Memecoin Maximalist

A well-known crypto analyst and early memecoin advocate, Murad Mahmudov’s wallet address can provide insights into market trends and long-term accumulation strategies.
Track MustStopMurad’s Crypto Holdings on Nansen
Conclusion
Tracking crypto wallets offers insights into market movements, new trends, and major transactions.
Whether you’re monitoring Vitalik Buterin’s net worth, Donald Trump’s crypto holdings, or Justin Sun’s latest trades, onchain analytics can give you a competitive edge in the crypto space.
By tracking these high-profile crypto wallets, you can gain valuable crypto intelligence and stay ahead of market trends.
Want to uncover real-time wallet insights of the bigger players in crypto? Check out Nansen to start tracking the most influential figures in crypto today!






