Monad is a high-throughput Layer 1 blockchain designed to deliver 10,000+ transactions per second with sub-second finality while maintaining full EVM compatibility.
Built on parallel execution and pipelined consensus (MonadBFT), Monad enables scalable decentralized applications without requiring developers to abandon Solidity or existing Ethereum tooling.
What is Monad?
Monad is a proof-of-stake Layer 1 blockchain that introduces parallel transaction processing and a pipelined consensus mechanism to overcome the throughput limitations of traditional sequential execution models.
Unlike rollups or sidechains, Monad is a ground-up redesign optimized for performance while preserving seamless compatibility with the Ethereum Virtual Machine (EVM).
Key technical specifications:
Target throughput: 10,000+ TPS
Block time: ~1 second
Finality: Sub-second via MonadBFT
Consensus: Delegated proof-of-stake with BFT guarantees
Expected mainnet launch: 2025
How Monad Works
Parallel Execution
Most EVM chains process transactions sequentially. Monad executes multiple transactions simultaneously using optimistic parallelization, detecting and resolving conflicts only when necessary. This architecture dramatically increases throughput without sacrificing determinism.
MonadBFT Consensus
Monad uses a pipelined BFT consensus mechanism that decouples execution from consensus, allowing blocks to finalize in under a second. The system includes:
Dynamic validator rotation
Built-in MEV resistance mechanisms
Low-latency block production optimized for high-frequency applications
EVM Compatibility
Monad supports existing Solidity contracts without modification. Developers can deploy using familiar tools:
MetaMask wallet integration
Hardhat and Foundry support
Remix IDE compatibility
This means existing Ethereum dApps can migrate to Monad with minimal friction.
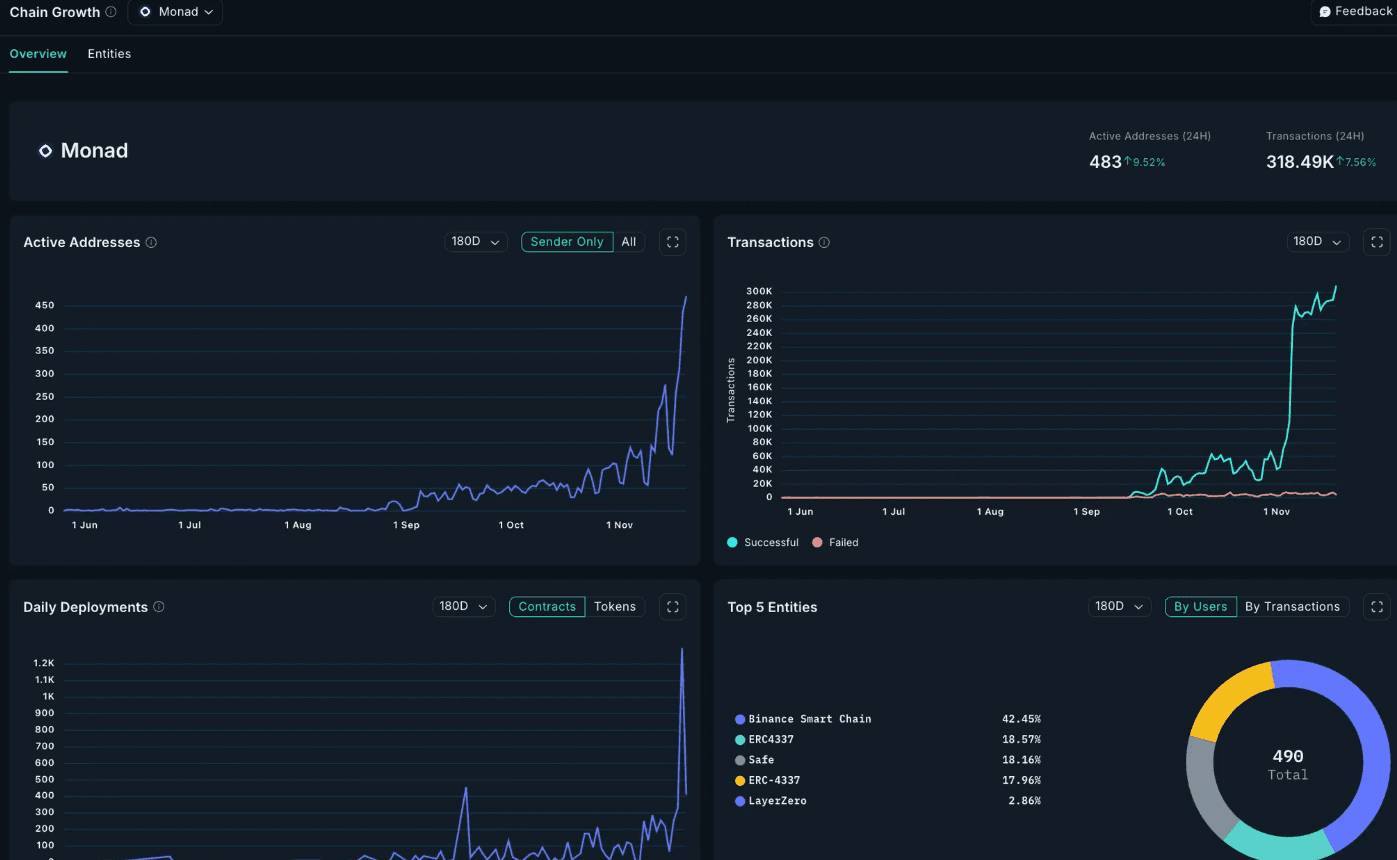
Tracking Monad with Nansen

Beyond staking, Nansen delivers a full suite of analytics and intelligence for users exploring Monad, including:
Tracking active addresses, transactions and more on our chain growth dashboard
Tracking your MON and Monad assets directly in your Nansen portfolio
Discovering new Monad tokens as the ecosystem expands
Nansen AI insights for rapid, contextual onchain answers
These features help users stay ahead as Monad’s ecosystem continues to gain momentum.
Why Monad Matters
For Developers
Deploy existing Ethereum contracts without rewrites
Access significantly higher throughput for complex applications
Lower gas costs enable previously uneconomical use cases
Maintain composability with familiar EVM primitives
For Users
Near-instant transaction finality improves UX
Reduced fees make microtransactions viable
Support for high-frequency applications like gaming and DeFi
For the Ecosystem
Monad represents a technical evolution in how EVM chains handle execution. By proving parallel processing can scale while maintaining compatibility, it sets a new performance baseline for smart contract platforms.
Start Staking MON with Nansen Today
Monad is live, and so is staking with Nansen.
If you’re ready to secure the network, earn MON rewards, and explore one of the most promising new L1 ecosystems, now is the ideal time to stake MON with Nansen, especially with the limited-time 2X Nansen Points boost.
Beyond staking, you can also explore the Monad ecosystem more deeply, by analyzing onchain activity via our Monad Growth Dashboard and keep track of your MON and Monad holdings directly in your Nansen Portfolio.






